Dnfdrake — новый графический интерфейс для dnf.
Dnfdrake — новый графический интерфейс для dnf.
Привет всем! Я уже некоторое время разрабатываю интерфейс для dnf под названием Dnfdrake.
Недавно я добавил поддержку русского языка.
Интерфейс пока на английском; если вы можете помочь, мы можем его перевести.
Все, кто хочет попробовать, могут найти его здесь:
https://github.com/astrgl/dnfdrake
https://github.com/astrgl/REPO-RPM/tree/main/ROSA/R13
https://github.com/astrgl/REPO-RPM/tree ... SCREENSHOT
srpm доступен для импорта в репозитории Rosa.
Есть ещё два приложения: Flatdrake, графический интерфейс для Flatpack, и Draketray, программа для обработки уведомлений об обновлениях для Dnfdrake и Flatdrake.
Программа написана на Gambas и выпущена под лицензией GPLv3.
В настоящее время она поддерживает dnf4 по умолчанию в R13, dnf 5.2.11 (присутствует в R13) и последнюю версию 5.2.15.
Мы будем рады любым комментариям и отзывам.
P.S.Извините за опечатки, но я не говорю по-русски. Переведено с помощью Google Translate.
Недавно я добавил поддержку русского языка.
Интерфейс пока на английском; если вы можете помочь, мы можем его перевести.
Все, кто хочет попробовать, могут найти его здесь:
https://github.com/astrgl/dnfdrake
https://github.com/astrgl/REPO-RPM/tree/main/ROSA/R13
https://github.com/astrgl/REPO-RPM/tree ... SCREENSHOT
srpm доступен для импорта в репозитории Rosa.
Есть ещё два приложения: Flatdrake, графический интерфейс для Flatpack, и Draketray, программа для обработки уведомлений об обновлениях для Dnfdrake и Flatdrake.
Программа написана на Gambas и выпущена под лицензией GPLv3.
В настоящее время она поддерживает dnf4 по умолчанию в R13, dnf 5.2.11 (присутствует в R13) и последнюю версию 5.2.15.
Мы будем рады любым комментариям и отзывам.
P.S.Извините за опечатки, но я не говорю по-русски. Переведено с помощью Google Translate.
- VictorR2007
- Сообщения: 8188
- Зарегистрирован: 12 сен 2011, 13:00
Re: Dnfdrake — новый графический интерфейс для dnf.
Приложение прекрасно работает.astragalo писал(а): 19 июл 2025, 12:47 Интерфейс пока на английском; если вы можете помочь, мы можем его перевести.
Сделаю первичный перевод.
Потом может кто-то его ещё поправит.
- VictorR2007
- Сообщения: 8188
- Зарегистрирован: 12 сен 2011, 13:00
Re: Dnfdrake — новый графический интерфейс для dnf.
Многое пока недоступно для перевода.astragalo писал(а): 19 июл 2025, 12:47 Интерфейс пока на английском; если вы можете помочь, мы можем его перевести.
Что было, перевел, кроме трех строк, указанных на картинке.
Буду пользоваться, может что-то поправлю.
Re: Dnfdrake — новый графический интерфейс для dnf.
Ну versionlock ещё можно даже интуитивно понять, а вот suspend (внизу) и с минимал. английским врядли...
-
perfectsense
- Сообщения: 137
- Зарегистрирован: 23 авг 2024, 03:49
Re: Dnfdrake — новый графический интерфейс для dnf.
Кнопка Suspend - это, как я понял, возможность отключить засыпание компа на период работы программы, в значительной степени дублирует такую же штатную возможность в виджете управления питанием системного лотка.av179120 писал(а): 19 июл 2025, 17:51 Ну versionlock ещё можно даже интуитивно понять, а вот suspend (внизу) и с минимал. английским врядли...
Но вот эти две кнопки, обведенные красным на скриншоте... Они делают что-то невообразимое с геометрией окна, после экспериментов с ними было тяжело вернуть окно в нормальные рамки
Какова их цель? Почему не сделать обычные кнопки управления геометрией окна в заголовке?
Re: Dnfdrake — новый графический интерфейс для dnf.
Первая, скорее всего, полноэкранный режим включает.perfectsense писал(а): 19 июл 2025, 18:07 Но вот эти две кнопки, обведенные красным на скриншоте... Они делают что-то невообразимое с геометрией окна, после экспериментов с ними было тяжело вернуть окно в нормальные рамки![]()
Какова их цель?
-
perfectsense
- Сообщения: 137
- Зарегистрирован: 23 авг 2024, 03:49
Re: Dnfdrake — новый графический интерфейс для dnf.
Да, так и есть. Но вот со второй лучше не шутить.
Кроме того обнаружилось, что окно Dnfdrake не реагирует на комбинации клавиш Plasma по управлению окнами (которые Meta со стрелками, Meta+PgUp и т.д.)
-
perfectsense
- Сообщения: 137
- Зарегистрирован: 23 авг 2024, 03:49
Re: Dnfdrake — новый графический интерфейс для dnf.
Есть также проблема с отображением элементов управления в окне установки приложений. На скриншоте стрелкой показана кнопка, которая подтверждает выполнение задачи и никак это не изменить.
- VictorR2007
- Сообщения: 8188
- Зарегистрирован: 12 сен 2011, 13:00
Re: Dnfdrake — новый графический интерфейс для dnf.
Файлы с предварительным переводом.
Файл org.freedesktop.policykit.dnfdrake.policy
нужно положить в
/usr/share/polkit-1/actions/
Остальные в
/usr/share/dnfdrake/
Заменить лежащие там файлы.
Файл org.freedesktop.policykit.dnfdrake.policy
нужно положить в
/usr/share/polkit-1/actions/
Остальные в
/usr/share/dnfdrake/
Заменить лежащие там файлы.
- Вложения
-
- Translations.tar.gz
- (3.31 КБ) 214 скачиваний
Re: Dnfdrake — новый графический интерфейс для dnf.
Спасибо всем за ваши предложения/вклад. Меня не будет в офисе до понедельника. Когда вернусь, начну работать над вашими предложениями.
Re: Dnfdrake — новый графический интерфейс для dnf.
можно навести на кнопку курсор мыши и появится подсказка объясняющая для чего кнопка нужна, тоже на английском пока что.av179120 писал(а): 19 июл 2025, 17:51 Ну versionlock ещё можно даже интуитивно понять, а вот suspend (внизу) и с минимал. английским врядли...
у меня на месте кнопки, там их две - да и нет, по нижним углам расположены. Сеанс X11.perfectsense писал(а): 19 июл 2025, 21:15 Есть также проблема с отображением элементов управления в окне установки приложений. На скриншоте стрелкой показана кнопка, которая подтверждает выполнение задачи и никак это не изменить.
И изменение размера окна тоже в X11 нормально работает. Есть подсказки для чего служат кнопки - первая, та что слева, меняет размер со стандартного на кастомный(максимальный). Вторая вызывает окно в котором можно задать кастомный размер и позицию dnfdrake.perfectsense писал(а): 19 июл 2025, 18:55Да, так и есть. Но вот со второй лучше не шутить.
Кроме того обнаружилось, что окно Dnfdrake не реагирует на комбинации клавиш Plasma по управлению окнами (которые Meta со стрелками, Meta+PgUp и т.д.)
Не знаю насколько часто пользуются (я часто использовал) команду dnf history undo, но если она популярна, можно и её ещё добавить - место осталось. Кнопка для отображения истории уже есть.
В общем программа мне понравилась больше чем dnfdragora. Больше функционала dnf использует и интерфейс удобней.
-
perfectsense
- Сообщения: 137
- Зарегистрирован: 23 авг 2024, 03:49
Re: Dnfdrake — новый графический интерфейс для dnf.
Проверил сейчас в Х11 - то же самое, кнопок не видно, как и в Wayland.Sib писал(а): 21 июл 2025, 03:20 у меня на месте кнопки, там их две - да и нет, по нижним углам расположены. Сеанс X11.
Нет, не работает, ни в Wayland, ни в Х11, если под "нормально работает" понимать изменение размера окна путём растягивания за края и углы, а не странное окошко с цифровыми значениями размера и расположения окна. Для чего это сделано?
Re: Dnfdrake — новый графический интерфейс для dnf.
Попробуйте зайти в настройки ( кнопка Config ) и сбросить настройки по умолчанию ( кнопка Reset Default ).
У меня в РОСЕ 13 KDE вот так это окно выглядит. По изменению размера окна. Я не знаю почему такой способ выбран. Может быть там (в gambas) не реализован способ изменения размера перетаскиванием. А нормально работает - значит нормально работает :D . Вот если вы цифры введете в то окно - размер изменяется? Значит работает ведь?
Ещё не все window manager умеют запоминать размер окна и положение - так что эта опция полезна в любом случае. Делает программу более универсальной для использования в различных wm.
У меня в РОСЕ 13 KDE вот так это окно выглядит. По изменению размера окна. Я не знаю почему такой способ выбран. Может быть там (в gambas) не реализован способ изменения размера перетаскиванием. А нормально работает - значит нормально работает :D . Вот если вы цифры введете в то окно - размер изменяется? Значит работает ведь?
Ещё не все window manager умеют запоминать размер окна и положение - так что эта опция полезна в любом случае. Делает программу более универсальной для использования в различных wm.
Re: Dnfdrake — новый графический интерфейс для dnf.
Привет, давайте начнём с момента, который вызвал наибольшее недопонимание.
Dnfdrake поставляется со стандартным размером окна 1366x768. Есть кнопка для полноэкранного просмотра и кнопка для настройки размера окна.
Настройка (геометрия) используется для установки размера для особых случаев (например, для бокового меню) или пользовательских настроек. После установки он будет сохраняться и поддерживаться после перезапуска приложения. Это не классическое изменение размера; приложение его не поддерживает.
@perfectsense Какое у вас разрешение экрана? Приложение не будет работать корректно, если оно меньше 1366x768. К сожалению, это минимальное требование.
Кнопка «Приостановить» используется для отключения режима приостановки при использовании Dnfdrake. В разделе «Дополнительно» можно включить функцию автоматической приостановки во время обновления системы. После этого она снова включится при выходе из приложения.
Спасибо @VictorR2007 за переводы, я интегрирую их в программу, если смогу, то к вечеру подготовлю новый RPM с изменениями.
Я не пользуюсь очисткой истории, но если вы считаете, что это может быть полезно, я могу это добавить.
Тем, кто хочет использовать приложение для обновления системы, рекомендую включить опцию «Обновление дистрибутива» в окне «Дополнительно». Я уже некоторое время использую его для обновления системы без каких-либо проблем и предпочитаю его обновлению:
В любом случае, элементы управления можно настраивать. Защищён только distrosync.
Надеюсь, переводчик сделает то, что я написал, понятным.
Dnfdrake поставляется со стандартным размером окна 1366x768. Есть кнопка для полноэкранного просмотра и кнопка для настройки размера окна.
Настройка (геометрия) используется для установки размера для особых случаев (например, для бокового меню) или пользовательских настроек. После установки он будет сохраняться и поддерживаться после перезапуска приложения. Это не классическое изменение размера; приложение его не поддерживает.
@perfectsense Какое у вас разрешение экрана? Приложение не будет работать корректно, если оно меньше 1366x768. К сожалению, это минимальное требование.
Кнопка «Приостановить» используется для отключения режима приостановки при использовании Dnfdrake. В разделе «Дополнительно» можно включить функцию автоматической приостановки во время обновления системы. После этого она снова включится при выходе из приложения.
Спасибо @VictorR2007 за переводы, я интегрирую их в программу, если смогу, то к вечеру подготовлю новый RPM с изменениями.
Я не пользуюсь очисткой истории, но если вы считаете, что это может быть полезно, я могу это добавить.
Тем, кто хочет использовать приложение для обновления системы, рекомендую включить опцию «Обновление дистрибутива» в окне «Дополнительно». Я уже некоторое время использую его для обновления системы без каких-либо проблем и предпочитаю его обновлению:
Для меня это более безопасно.sudo dnf upgrade
В любом случае, элементы управления можно настраивать. Защищён только distrosync.
Надеюсь, переводчик сделает то, что я написал, понятным.
Re: Dnfdrake — новый графический интерфейс для dnf.
У mkvtoolnix-gui когда-то такое же ограничение было, потом они добавили полосы прокрутки в приложение...astragalo писал(а): 21 июл 2025, 10:38 Приложение не будет работать корректно, если оно меньше 1366x768. К сожалению, это минимальное требование.
Оставляйте оригинальный текст под спойлером. Если что-то будет не понятно можно будет самостоятельно перевести другими переводчиками.
-
perfectsense
- Сообщения: 137
- Зарегистрирован: 23 авг 2024, 03:49
Re: Dnfdrake — новый графический интерфейс для dnf.
1600х1000va9(2) писал(а): 21 июл 2025, 11:26 @perfectsense Какое у вас разрешение экрана? Приложение не будет работать корректно, если оно меньше 1366x768. К сожалению, это минимальное требование.
Сброс настроек не помог.
Re: Dnfdrake — новый графический интерфейс для dnf.
РОСА GNOME (wayland). Разрешение 1440х900. Тема выбрана при запуске программы Oxygen. Всё нормально отображается. У меня настройки в программе master pdf editor тоже не влезает кнопка «Да», когда выбрана системная тема, но влезает, когда выбрана просто тёмная тема.
Чтобы закрыть программу, приходится дважды нажимать «Close».
Re: Dnfdrake — новый графический интерфейс для dnf.
Разрешение 1600x1000 не является стандартным. Не могли бы вы опубликовать вывод команды?1600х1000 Сброс настроек не помог.
Попробуйте выполнить эту команду, чтобы сбросить память размера окна.xrandr --current |grep '*'
sudo rm -f /root/.config/dnfdrake/memosize
Re: Dnfdrake — новый графический интерфейс для dnf.
Удалось найти ситуацию при которой этот баг повторяется.
Если нажать кнопку изменение размера окна и выбрать разрешение текущего рабочего стола ( ввести вручную или с помощью кнопки - максимальный размер), потом закрыть окно изменения размера и попытаться установить программу - окно с подтверждением установки ломается. После удаления файла /root/.config/dnfdrake/memosize, если сразу запустить dnfdrake, окно установки возращается в дефолтный размер и кнопки отображаются нормально.
Но если снова открыть окно изменения размера - по умолчанию отображается разрешение 1366 x max разрешение рабочего стола и координаты положения окна становятся 0 x 0. И окно установки снова ломается. Возможно это происходит изза того что DE где то хранит последние координаты. Но если после удаления /root/.config/dnfdrake/memosize, открыть окно dnfdrake и закрыть его ( закрыть без потверждения можно с помощью кнопки Close справа вверху ) не заходя в опцию изменения размера - DE запомнит размер как стандартный. И если потом снова запустить dnfdrake и открыть окно изменения размера - настройки по умолчанию будут 1366x770 и окно будет расположено по центру. Установочное окно так же будет отображаться нормально.
Если нажать кнопку изменение размера окна и выбрать разрешение текущего рабочего стола ( ввести вручную или с помощью кнопки - максимальный размер), потом закрыть окно изменения размера и попытаться установить программу - окно с подтверждением установки ломается. После удаления файла /root/.config/dnfdrake/memosize, если сразу запустить dnfdrake, окно установки возращается в дефолтный размер и кнопки отображаются нормально.
Но если снова открыть окно изменения размера - по умолчанию отображается разрешение 1366 x max разрешение рабочего стола и координаты положения окна становятся 0 x 0. И окно установки снова ломается. Возможно это происходит изза того что DE где то хранит последние координаты. Но если после удаления /root/.config/dnfdrake/memosize, открыть окно dnfdrake и закрыть его ( закрыть без потверждения можно с помощью кнопки Close справа вверху ) не заходя в опцию изменения размера - DE запомнит размер как стандартный. И если потом снова запустить dnfdrake и открыть окно изменения размера - настройки по умолчанию будут 1366x770 и окно будет расположено по центру. Установочное окно так же будет отображаться нормально.
-
perfectsense
- Сообщения: 137
- Зарегистрирован: 23 авг 2024, 03:49
Re: Dnfdrake — новый графический интерфейс для dnf.
Опытным путем удалось установить, что минимальное разрешение, которое позволяет установить программа 1280х500, при этом кнопки Yes и No на месте. В диапазоне от 1280х500 до 1366х768 всё в порядке, если пытаться увеличить разрешение еще хотя бы на 1 px - сразу всё съезжает, кнопки пропадают.
В центре управления выставлено 3200х2000 и масштабирование 200%, т.е. 1600х1000 получается, так ведь?
Странно всё это...
astragalo писал(а): 21 июл 2025, 14:49 Разрешение 1600x1000 не является стандартным. Не могли бы вы опубликовать вывод команды?
xrandr --current |grep '*'
Код: Выделить всё
xrandr --current |grep '*'
3200x2000 89.96*+
После удаления этого файла кнопки на месте, но если нажать кнопку изменения размера окна, то его геометрия по непонятной причине устанавливается в 1366х2000. Далее при нажатии кнопки Стандартный размер окна выставляется 1366х768 и всё нормально работает.astragalo писал(а): 21 июл 2025, 14:49 Попробуйте выполнить эту команду, чтобы сбросить память размера окна.
sudo rm -f /root/.config/dnfdrake/memosize
Странно всё это...
Re: Dnfdrake — новый графический интерфейс для dnf.
Хорошо, спасибо вам обоим за отличный отчёт.
На данный момент решение — использовать стандартные размеры 1366x768. Тем временем я пытаюсь найти решение проблемы.
Я подготовил обновление с переводами от VictorR2007 и некоторыми другими подробностями.
Ссылка всё ещё здесь:
Также есть обновление для Draketray.
Тем временем все пакеты добавлены в репозиторий Contrib. Мы сохраним эту ссылку для предпросмотра.
На данный момент решение — использовать стандартные размеры 1366x768. Тем временем я пытаюсь найти решение проблемы.
Я подготовил обновление с переводами от VictorR2007 и некоторыми другими подробностями.
Ссылка всё ещё здесь:
Код: Выделить всё
https://github.com/astrgl/REPO-RPM/tree/main/ROSA/R13Тем временем все пакеты добавлены в репозиторий Contrib. Мы сохраним эту ссылку для предпросмотра.
Re: Dnfdrake — новый графический интерфейс для dnf.
обновил в репозитарии Contrib
- Калашников Сергей
- Сообщения: 61
- Зарегистрирован: 21 июн 2017, 22:34
Re: Dnfdrake — новый графический интерфейс для dnf.
Есть подозрение что у неискушенных пользователей по умолчанию библиотек не зватает
rosa-zu7cht kls2 # draketray.gambas
**
** OOPS! INTERNAL ERROR. Program aborting, sorry!
** Cannot find interface of library 'gb.qt6.x11'
**
** ERROR: #27: Cannot load component 'gb.qt6.x11': cannot find component
**
** Please send a bug report to the gambas bugtracker [1] or to the gambas mailing-list [2].
** [1] https://gambaswiki.org/bugtracker
** [2] https://lists.gambas-basic.org/#user
**
rosa-zu7cht kls2 #
простой советский монархист
Re: Dnfdrake — новый графический интерфейс для dnf.
Нужно установитьКалашников Сергей писал(а): 22 июл 2025, 11:20 Есть подозрение что у неискушенных пользователей по умолчанию библиотек не зватает
Код: Выделить всё
sudo dnf install dnfdrake draketray flatdrakeКод: Выделить всё
pkexec /usr/bin/dnfdrake.gambasRe: Dnfdrake — новый графический интерфейс для dnf.
добавил Requires: gambas3-gb-qt6-x11 для draketray
Re: Dnfdrake — новый графический интерфейс для dnf.
Надо просто связать пакеты dnfdrake draketray flatdrake, так как для работы программы нужны все три пакета.
Re: Dnfdrake — новый графический интерфейс для dnf.
У меня, если только горизонтальный размер изменить, например поставить 1367 - то окно ломается, а если менять только вертикальный - то все корректно отображается (если dnfdrake был запущен изначально исправным с дефолтным размером)perfectsense писал(а): 21 июл 2025, 16:53 Опытным путем удалось установить, что минимальное разрешение, которое позволяет установить программа 1280х500, при этом кнопки Yes и No на месте. В диапазоне от 1280х500 до 1366х768 всё в порядке, если пытаться увеличить разрешение еще хотя бы на 1 px - сразу всё съезжает, кнопки пропадают.
Re: Dnfdrake — новый графический интерфейс для dnf.
Draketray без Dnfdrake или Flatdrake бесполезен.
Я планирую выпустить обновление между сегодняшним вечером и завтрашним днём, которое исправит проблему с разрешениями выше 1366.
Re: Dnfdrake — новый графический интерфейс для dnf.
Новая версия готова и доступна для тестирования.
Пожалуйста, оставьте отзыв, если проблема решена.
Заранее спасибо.
Код: Выделить всё
https://github.com/astrgl/REPO-RPM/blob/main/ROSA/R13/dnfdrake-5.5.8-1-mib13.noarch.rpmЗаранее спасибо.
- Калашников Сергей
- Сообщения: 61
- Зарегистрирован: 21 июн 2017, 22:34
Re: Dnfdrake — новый графический интерфейс для dnf.
разрешение работет любое.
1900*1600 работает.
из тем хорошо только Oxygen
1900*1600 работает.
из тем хорошо только Oxygen
простой советский монархист
Re: Dnfdrake — новый графический интерфейс для dnf.
Проверял размеры 1600X900, 1440X900 и max window size possible - работает нормально, кнопки в установочном окне отображаются правильно.astragalo писал(а): 22 июл 2025, 18:17 Новая версия готова и доступна для тестирования.Пожалуйста, оставьте отзыв, если проблема решена.Код: Выделить всё
https://github.com/astrgl/REPO-RPM/blob/main/ROSA/R13/dnfdrake-5.5.8-1-mib13.noarch.rpm
Заранее спасибо.
Re: Dnfdrake — новый графический интерфейс для dnf.
Спасибо за отзыв.
Не могли бы вы объяснить, с какими проблемами вы столкнулись при использовании других тем?
Если возможно, приложите изображение.
Также было бы полезно узнать, какой DE вы используете.
Ещё раз спасибо.
Не могли бы вы объяснить, с какими проблемами вы столкнулись при использовании других тем?
Если возможно, приложите изображение.
Также было бы полезно узнать, какой DE вы используете.
Ещё раз спасибо.
-
perfectsense
- Сообщения: 137
- Зарегистрирован: 23 авг 2024, 03:49
Re: Dnfdrake — новый графический интерфейс для dnf.
Да, теперь всё хорошо.
Re: Dnfdrake — новый графический интерфейс для dnf.
Привет! Я нашёл и исправил ошибку в Drakeytray, из-за которой уведомления об обновлениях не приходили при определённых условиях (особенно при медленном подключении).
Исправленный пакет, как всегда, доступен в ознакомительной версии здесь:
Если бы можно было собрать его из репозиториев, я был бы благодарен.
Исправленный пакет, как всегда, доступен в ознакомительной версии здесь:
Код: Выделить всё
https://github.com/astrgl/REPO-RPM/blob/main/ROSA/R13/draketray-3.11.1-1-mib13.noarch.rpmRe: Dnfdrake — новый графический интерфейс для dnf.
Проверил версию программы по ссылке - у меня сработало уведомление о наличии обновлений. После обновления системы уведомление пропало. Никаких неполадок в работе программы не заметил.astragalo писал(а): 24 июл 2025, 18:09 Привет! Я нашёл и исправил ошибку в Drakeytray, из-за которой уведомления об обновлениях не приходили при определённых условиях (особенно при медленном подключении).
Исправленный пакет, как всегда, доступен в ознакомительной версии здесь:Если бы можно было собрать его из репозиториев, я был бы благодарен.Код: Выделить всё
https://github.com/astrgl/REPO-RPM/blob/main/ROSA/R13/draketray-3.11.1-1-mib13.noarch.rpm
Re: Dnfdrake — новый графический интерфейс для dnf.
draketray-3.11.1 в репозитарии обновил
Re: Dnfdrake — новый графический интерфейс для dnf.
Спасибо за отзыв и перестройку.
Re: Dnfdrake — новый графический интерфейс для dnf.
Привет, Gambas обновлён в стадии "contrib-testing" ( 3.20.3 > 3.20.4). Для предотвращения нарушения зависимостей потребуется пересборка Dnfdrake, Draketray и Flatdrake с этой версией.
Спасибо
Спасибо
Re: Dnfdrake — новый графический интерфейс для dnf.
>обновлён в стадии "contrib-testing"
что за стадия такая?
upd. пересобрал проги
что за стадия такая?
upd. пересобрал проги
Re: Dnfdrake — новый графический интерфейс для dnf.
Спасибо, Gambas и обновления приложения теперь работают нормально.
P.S. " что за стадия такая?" Извините, @irton, но я не могу понять ваш вопрос с переводчиком.
_________________________________
Переведено с помощью Google Translate
P.S. " что за стадия такая?" Извините, @irton, но я не могу понять ваш вопрос с переводчиком.
_________________________________
Переведено с помощью Google Translate
Re: Dnfdrake — новый графический интерфейс для dnf.
Привет! Я обновил Dnfdrake (5.5.9):
И Flatdrake (2.6.0):
Если возможно, пожалуйста, обновите репозиторий.
P.S. Если кому-то интересно, могу написать руководства по расширенным функциям.
Переведено с помощью Google Translate
_________________________________________________
Ciao, ho fatto un aggiornamento di Dnfdrake (5.5.9):
e di Flatdrake (2.6.0):
Se è possibile chiedo di aggiornarlo sui repo.
P.S. Se qualcuno fosse interessato posso scrivere delle guide per le funzioni avanzate.
Код: Выделить всё
Версия 5.5.9
- Добавлена процедура, которая не перезагружает списки при запуске из Draketray, который сообщил об обновлениях.
Код: Выделить всё
Версия 2.6.0
- Добавлено автоматическое переключение на вкладку «Установочные файлы», если в списке установленных ничего не обнаружено.
- Добавлена процедура, которая не перезагружает списки при запуске из Draketray, который сообщил об обновлениях.
- Изменено расположение кнопок.P.S. Если кому-то интересно, могу написать руководства по расширенным функциям.
Переведено с помощью Google Translate
_________________________________________________
Ciao, ho fatto un aggiornamento di Dnfdrake (5.5.9):
Код: Выделить всё
Versione 5.5.9
- Inserita routine che non ricarica le liste se lanciato da Draketray che ha segnalato aggiornamenti
Код: Выделить всё
Versione 2.6.0
- Aggiunta commutazione automatica alla tab installabili se in installati non trova nulla
- Inserita routine che non ricarica le liste se lanciato da Draketray che ha segnalato aggiornamenti
- Riposizionamento pulsantiP.S. Se qualcuno fosse interessato posso scrivere delle guide per le funzioni avanzate.
Re: Dnfdrake — новый графический интерфейс для dnf.
Как переключить dnfdrake на использование dnf5?astragalo писал(а): 19 июл 2025, 12:47 В настоящее время она поддерживает dnf4 по умолчанию в R13, dnf 5.2.11 (присутствует в R13) и последнюю версию 5.2.15.
Re: Dnfdrake — новый графический интерфейс для dnf.
обновил
flatdrake 2.6.1
dnfdrake 5.5.12
flatdrake 2.6.1
dnfdrake 5.5.12
Re: Dnfdrake — новый графический интерфейс для dnf.
Привет, вот что нужно сделать:
1. Установить dnf5
2. Переименовать ссылку на dnf4 с помощью:
3. Создать новую ссылку на dnf5 с помощью:
Теперь Dnfdrake и система используют dnf5.
Чтобы вернуться к dnf4, отмените изменения; dnf5 можно оставить установленным.
Спасибо irton за обновления.
1. Установить dnf5
2. Переименовать ссылку на dnf4 с помощью:
Код: Выделить всё
sudo mv /bin/dnf /bin/dnf_old
Код: Выделить всё
sudo ln -s /bin/dnf5 /bin/dnf
Чтобы вернуться к dnf4, отмените изменения; dnf5 можно оставить установленным.
Спасибо irton за обновления.
Re: Dnfdrake — новый графический интерфейс для dnf.
Здравствуйте, astragalo.
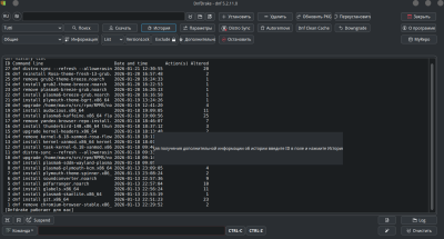
Возможно ли сделать масштабируемый вывод команды history (и другие выводы которые отображаются в окне)?
Я установил несколько программ из веб магазина Росы. В истории Dnfdrake не отображается их название. Вывод истории занимает половину окна и колонка с названием не отображается полностью.
На скрине используется размер Dnfdrake 1366x770.
На выводе истории в эмуляторе терминала видна вся информация о установке.
Возможно ли сделать масштабируемый вывод команды history (и другие выводы которые отображаются в окне)?
Я установил несколько программ из веб магазина Росы. В истории Dnfdrake не отображается их название. Вывод истории занимает половину окна и колонка с названием не отображается полностью.
На скрине используется размер Dnfdrake 1366x770.
На выводе истории в эмуляторе терминала видна вся информация о установке.
Re: Dnfdrake — новый графический интерфейс для dnf.
Привет, я попробую.
Re: Dnfdrake — новый графический интерфейс для dnf.
Я провел несколько тестов.
Если я показываю сообщение целиком, особенно если речь идет о длинных транзакциях, оно становится нечитаемым. Я подумываю разрешить отображение информации по ID. Что вы думаете по этому поводу?
Если я показываю сообщение целиком, особенно если речь идет о длинных транзакциях, оно становится нечитаемым. Я подумываю разрешить отображение информации по ID. Что вы думаете по этому поводу?
Re: Dnfdrake — новый графический интерфейс для dnf.
Я имел ввиду подстроить вывод на ширину информационного окна Dnfdrake. И если меняется размер Dnfdrake соответственно вывод подстроится под новую ширину окна Dnfdrake. Если очень длинные строки не поместятся - для них как раз можно использовать функционал по ID.
Подробная информация по ID - полезный функционал.
Подробная информация по ID - полезный функционал.
Re: Dnfdrake — новый графический интерфейс для dnf.
К сожалению, несмотря на кажущуюся тривиальность проблемы, переменный вывод команды требует сложного решения.
В настоящее время я выпускаю версию 5.6.0, которая будет включать подробную информацию и более мощный инструмент поиска.
Форматирование вывода займет некоторое время.
До скорой встречи
В настоящее время я выпускаю версию 5.6.0, которая будет включать подробную информацию и более мощный инструмент поиска.
Форматирование вывода займет некоторое время.
До скорой встречи
Re: Dnfdrake — новый графический интерфейс для dnf.
Привет, обновился до версии 5.7.0.
В этой версии добавлено новое представление групп, улучшен глобальный поиск и улучшено управление историей DNF.
Ниже несколько скриншотов. Буду рад отзывам и сообщениям.
До скорого.
P.S. Пакеты уже есть в репозиториях. Спасибо fedya.
В этой версии добавлено новое представление групп, улучшен глобальный поиск и улучшено управление историей DNF.
Ниже несколько скриншотов. Буду рад отзывам и сообщениям.
До скорого.
P.S. Пакеты уже есть в репозиториях. Спасибо fedya.