ПОСТОЯННАЯ и высокая загрузка одного процессорного ядра
ПОСТОЯННАЯ и высокая загрузка одного процессорного ядра
Здравствуйте!
При работе в системном мониторе появилась сильная (за 90%) загрузка первого ядра. Сразу с загрузкой системы и потом постоянно (принт прилагаю). Прилагаю htop Ранее подобное уже было. Сначала помог откат на ядро 5.15.75, затем и с ним проблема вернулась, но вышло обновление (ядро 6...,). Обновился (при обновлении все крашанулось, переустановил систему) - проблема не появилась и о ней подзабыл. Но вот опять…
В общем процессор грузится, вентилятор его охлаждает. Что делать?
ПС В linux системах не спец, установил и работаю именно для изучения.
ПС2 При первом разе появления проблемы гуглил вопрос, пробовал менять планировщик и еще разное много - не помогло.
ПС3 На форуме искал и такой проблемы не встретил, если кто сталкивался — сообщите.
Спасибо!
При работе в системном мониторе появилась сильная (за 90%) загрузка первого ядра. Сразу с загрузкой системы и потом постоянно (принт прилагаю). Прилагаю htop Ранее подобное уже было. Сначала помог откат на ядро 5.15.75, затем и с ним проблема вернулась, но вышло обновление (ядро 6...,). Обновился (при обновлении все крашанулось, переустановил систему) - проблема не появилась и о ней подзабыл. Но вот опять…
В общем процессор грузится, вентилятор его охлаждает. Что делать?
ПС В linux системах не спец, установил и работаю именно для изучения.
ПС2 При первом разе появления проблемы гуглил вопрос, пробовал менять планировщик и еще разное много - не помогло.
ПС3 На форуме искал и такой проблемы не встретил, если кто сталкивался — сообщите.
Спасибо!
ПОСТОЯННАЯ и высокая загрузка одного процессорного ядра
Можно, при желании, собрать пробу компьютера и опубликовать ссылку.
После можно поизучать логи, может что в них отметилось?
После можно поизучать логи, может что в них отметилось?
ПОСТОЯННАЯ и высокая загрузка одного процессорного ядра
Проба вот Probe URL: https://linux-hardware.org/?probe=f0050370d5
И с отладкой ACPI - ниже
Redirecting to /usr/bin/dnf install acpica
Последняя проверка окончания срока действия метаданных: 1:05:30 назад, Пт 14 апр 2023 20:03:26.
Пакет acpica-20210930-1.x86_64 уже установлен.
Зависимости разрешены.
Отсутствуют действия для выполнения.
Выполнено!
Probe for hardware ... Ok
Reading logs ... Ok
Uploaded to DB, Thank you!
Probe URL: https://linux-hardware.org/?probe=e0d66aee3a
И с отладкой ACPI - ниже
Redirecting to /usr/bin/dnf install acpica
Последняя проверка окончания срока действия метаданных: 1:05:30 назад, Пт 14 апр 2023 20:03:26.
Пакет acpica-20210930-1.x86_64 уже установлен.
Зависимости разрешены.
Отсутствуют действия для выполнения.
Выполнено!
Probe for hardware ... Ok
Reading logs ... Ok
Uploaded to DB, Thank you!
Probe URL: https://linux-hardware.org/?probe=e0d66aee3a
ПОСТОЯННАЯ и высокая загрузка одного процессорного ядра
Журнал - это почти полторы тысячи строк чего-то (для меня). Его приложил. Если подскажите, что искать... Постараюсь 
- Вложения
-
- journalctl.odt
- (79.53 КБ) 221 скачивание
ПОСТОЯННАЯ и высокая загрузка одного процессорного ядра
У Вас проблема с "ACPI", попробуйте обновить "firmware BIOS", после проверить работу.
Или как вариант попробовать отключить/ настроить энергопотребление процессора/ "ACPI" в "BIOS" (зачатую серверным процессорам энерго-сбережение ни к чему).
Или как вариант попробовать отключить/ настроить энергопотребление процессора/ "ACPI" в "BIOS" (зачатую серверным процессорам энерго-сбережение ни к чему).
ПОСТОЯННАЯ и высокая загрузка одного процессорного ядра
Понял. Спасибо! Для меня, что бы понял, сообщите пожалуйста где и как это смотреть (если это возможно, конечно, доступным языком).
По результату отпишусь.
По результату отпишусь.
ПОСТОЯННАЯ и высокая загрузка одного процессорного ядра
Здравствуйте, как и обещал - отчет.
1. Пролистал журнал - нашел ошибки по ACPI.
2. В bios настроек ACPI нет. Есть пункт включение чего-то от 2013 года, но это результата не дало, загрузка одного из ядер сохранилась.
3. На оф. сайте производителя обновлений BIOS нет (почти), прошита последняя версия. Почти, потому-что после моей версии только патч безопасности процессоров.
!!! 4. Теперь самое необъяснимое. Сегодня решил продолжить разбираться и ... все нормально, загрузки нет.
Изучил новый журнал ()- там ошибок (таких многочисленных) нет. Если предположить, что проблема в аппаратной части или bios платы, то неясно, почему ранее помогал переход на 5.15.75.
В общем, буду следить, если что - отпишусь.
Спасибо!
1. Пролистал журнал - нашел ошибки по ACPI.
2. В bios настроек ACPI нет. Есть пункт включение чего-то от 2013 года, но это результата не дало, загрузка одного из ядер сохранилась.
3. На оф. сайте производителя обновлений BIOS нет (почти), прошита последняя версия. Почти, потому-что после моей версии только патч безопасности процессоров.
!!! 4. Теперь самое необъяснимое. Сегодня решил продолжить разбираться и ... все нормально, загрузки нет.
Изучил новый журнал ()- там ошибок (таких многочисленных) нет. Если предположить, что проблема в аппаратной части или bios платы, то неясно, почему ранее помогал переход на 5.15.75.
В общем, буду следить, если что - отпишусь.
Спасибо!
ПОСТОЯННАЯ и высокая загрузка одного процессорного ядра
Ваш "dmesg" забит сообщениями об ошибке.tooya писал(а): 14 апр 2023, 22:16 Для меня, что бы понял, сообщите пожалуйста где и как это смотреть (если это возможно, конечно, доступным языком).
ПОСТОЯННАЯ и высокая загрузка одного процессорного ядра
Всем здравствуйте. И вновь нагрузка на процессор вернулась
Проверил биус (ефи), поменял настройки, перезагрузил Опять 25. Опять поменял... опять 25. И вспомнил (осИнило), что сия проблема появлялась после "Режима ожидания" (сон или гибернация. скорее второе).
Ввел в "ожидание", вывел и .. вуаля, загрузка не на 80-90 процентов, а все 100!!! И да, в журнале вновь куча ошибок. Уважаемые премудрые люди, помогите, пожалуйста. Проц молотит не в себя. Возможно дело в биосе, возможно в обновлениях (обновил до 6.1.20), возможно в режиме ожидания... Но такого быть не должно,
Взываю к помощи и советам. Спасибо!
Ввел в "ожидание", вывел и .. вуаля, загрузка не на 80-90 процентов, а все 100!!! И да, в журнале вновь куча ошибок. Уважаемые премудрые люди, помогите, пожалуйста. Проц молотит не в себя. Возможно дело в биосе, возможно в обновлениях (обновил до 6.1.20), возможно в режиме ожидания... Но такого быть не должно,
Взываю к помощи и советам. Спасибо!
ПОСТОЯННАЯ и высокая загрузка одного процессорного ядра
Проблема просто опять исчезла сама в никуда. Как и появилась из ниоткуда
- alex_q_2000
- Сообщения: 235
- Зарегистрирован: 29 авг 2017, 10:16
- Откуда: Богородск
- Контактная информация:
ПОСТОЯННАЯ и высокая загрузка одного процессорного ядра
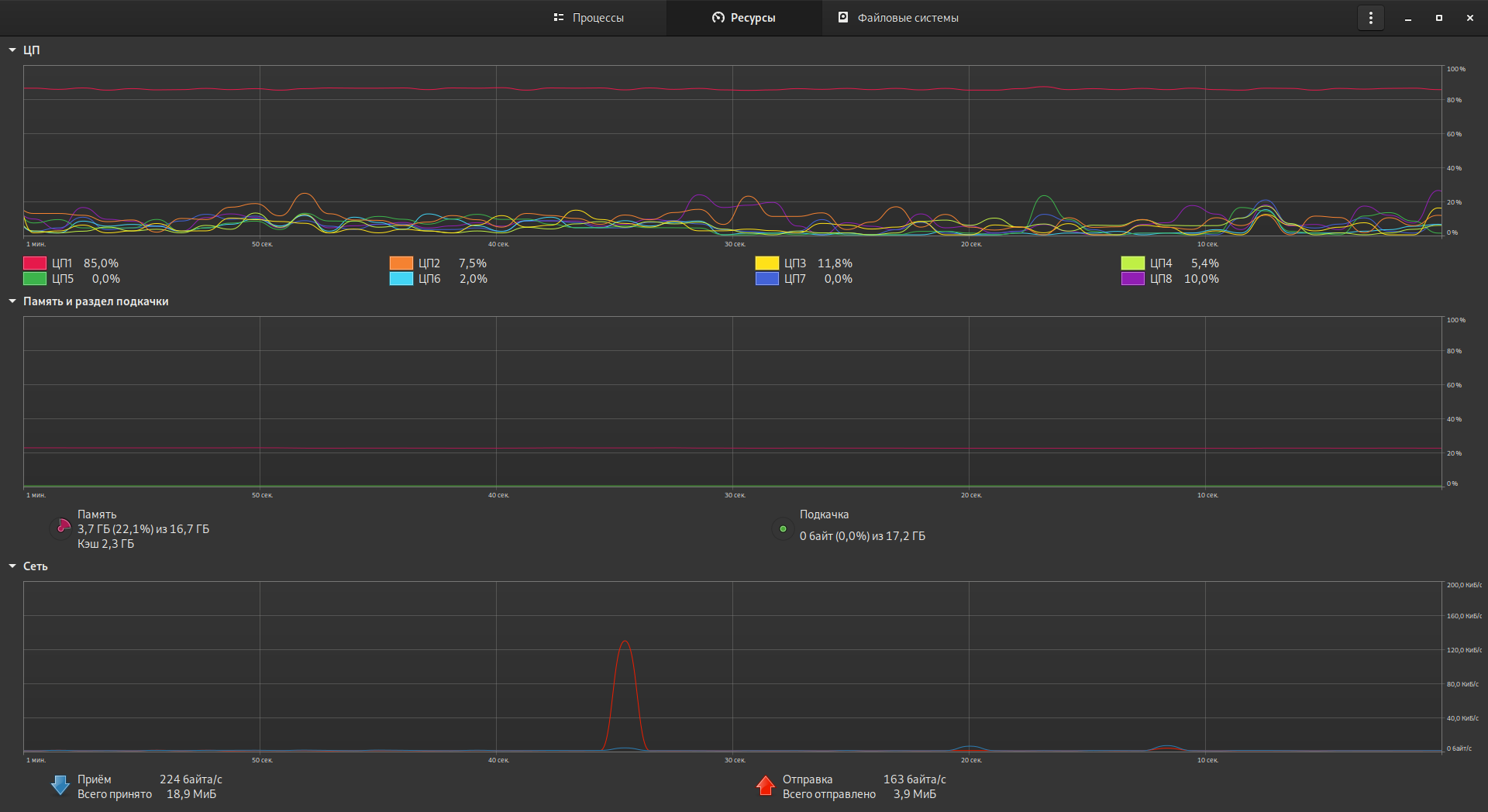
На графиках сети присутствует некий всплеск. Может быть какой-нибудь "яндекс-браузер" ваши данные льёт? Закройте все браузеры, плееры и т.д. и проверьте сетевую активность в момент высокой нагрузки (tcpdump/wireshark/iptraf-ng/etc). Это всегда полезно исключить, если на машине используется сомнительный софт.tooya писал(а): 25 апр 2023, 20:20Проблема просто опять исчезла сама в никуда. Как и появилась из ниоткуда
ПОСТОЯННАЯ и высокая загрузка одного процессорного ядра
Здравствуйте. Уже проверял этот вариант. Загрузка ядра появляется сразу после загрузки системы, до запуска любых программ.
Нашел стабильную закономерность!!!! Симптомы повышенной загрузки одного (первого) ядра проявляются стабильно после применения Режима ожидания (сон). Перезагрузкой проблема не всегда лечится. Вот сейчас проверил эту версию - после Режима ожидания загрузка ядра появилась, перезагрузил (выкл. пит) - повезло, симптом исчез.
Нашел стабильную закономерность!!!! Симптомы повышенной загрузки одного (первого) ядра проявляются стабильно после применения Режима ожидания (сон). Перезагрузкой проблема не всегда лечится. Вот сейчас проверил эту версию - после Режима ожидания загрузка ядра появилась, перезагрузил (выкл. пит) - повезло, симптом исчез.
ПОСТОЯННАЯ и высокая загрузка одного процессорного ядра
Может в БП конденсатор вздулся и какое-то устройство временами толком не питает.
Если что, специально сочиняли пакет rosa-dejurka. Он тупо отключает ждущий/спящий режим. В том числе для dm (экрана входа).
Если что, специально сочиняли пакет rosa-dejurka. Он тупо отключает ждущий/спящий режим. В том числе для dm (экрана входа).